Menu
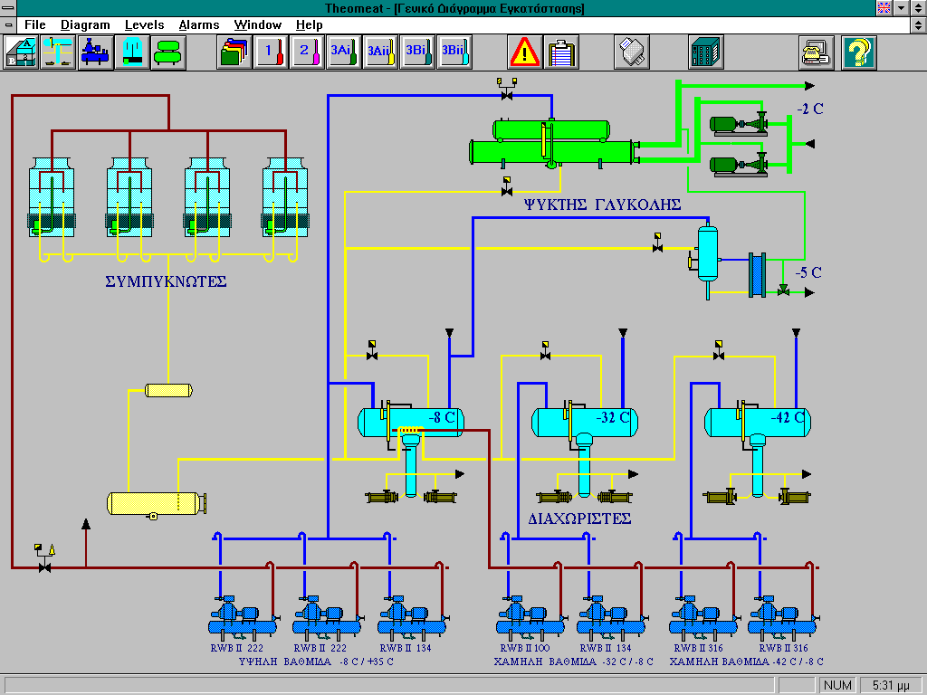
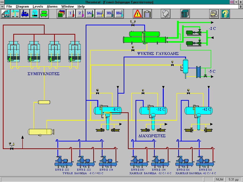
Meat processing and storage facilities control

Meat processing and storage facilities control

THEOMEAT S.A.

  • Connection with the control PLC and the compressors' network.
  • Operational diagrams.
  • Compressors' status monitoring.
  • Alarms management.
  • Storage facilities temperatures logging
  • Compressors hour counting
  • Defrost cycle programming
  • Parameterization of the automation control loops.

.

Additional Info

  • Development Platform: Custom SCADA system
  • Year: 1995
  • Sector: Private Sector
  • Client Operating System: Windows 3.1
  • Computer Languages used: C++
back to top