Menu
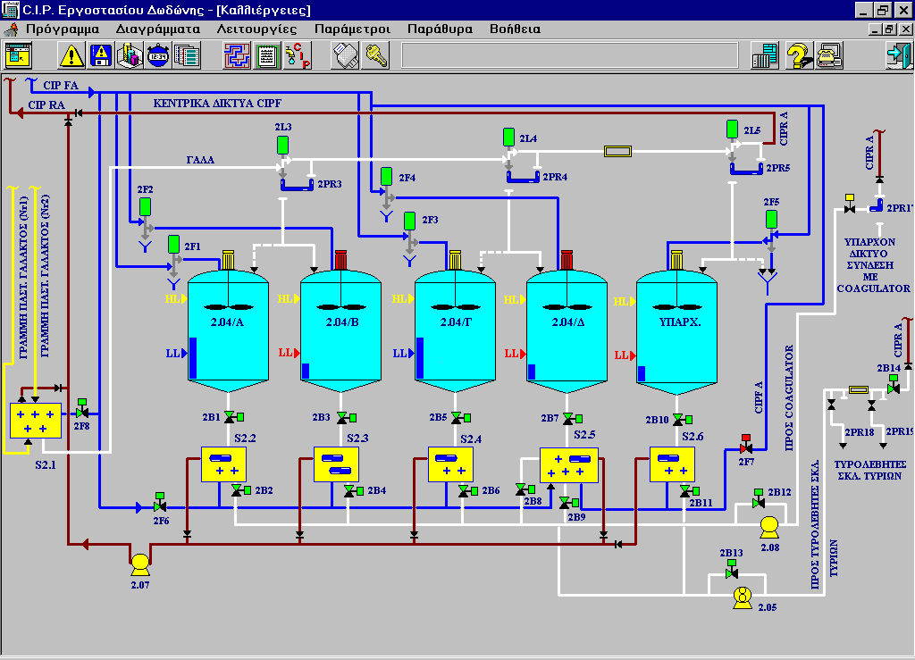
Clean in Place (C.I.P) control system

Clean in Place (C.I.P) control system

Agricultural Dairy Industry of Epirus S.A DODONI

 

  • Central C.I.P. unit control and monitoring.
  • Cleaning recipes management.
  • Temperature and conductivity monitoring.
  • Real time and historical charting.
  • Data export to other applications.

 

.

Additional Info

  • Development Platform: Custom SCADA system
  • Year: 1997
  • Sector: Private Sector
  • Client Operating System: Windows 98/95
  • Computer Languages used: Delphi
back to top