Menu
Athens Mechanical Recycling Plant (A.M.R.P.)

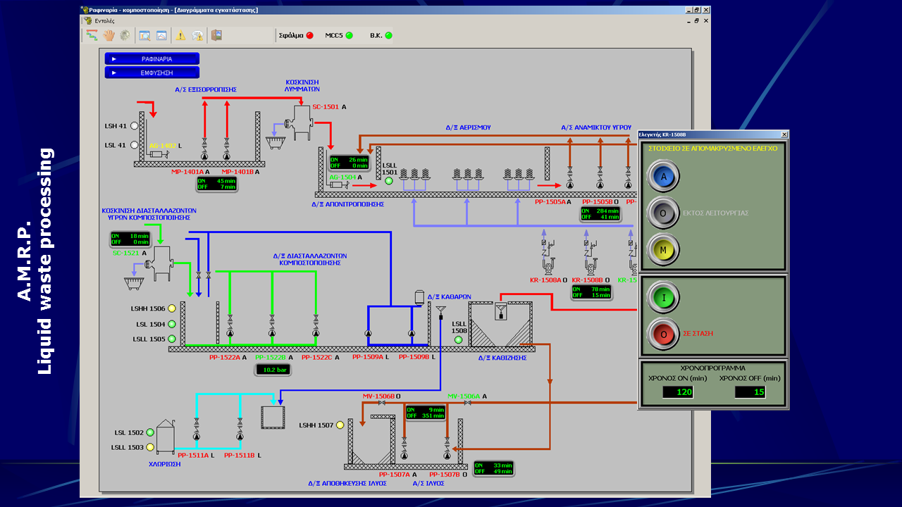
Athens Mechanical Recycling Plant (A.M.R.P.)

Featured

Association of communities and municipalities in the Attica region (A.C.M.A.R.)

 

 

  • Fiber optic network infrastructure
  • Seven separate SCADA systems
  • Monitoring and control of the whole plant
  • Alarms & Events management
  • Data logging and reporting
  • Garbage trucks reception, weighing and routing
  • 3 concurrent weighing lanes
  • Automatic truck recognition via RF Tags
  • Unloading gates handling and truck routing
  • Trucks fleet statistics and reporting
  • Traffic lights handling throughout the plant
  • Custom maintenance software development and integration with all the SCADA systems
  • Spare parts warehouse management
  • PLC communications with PROFIBUS and MPI networks
  • PC communications through TCP/IP network
  • 29 Siemens® S7-300 PLCs
  • 12 monitoring PCs
  • 391 motors
  • 154 instruments
  • 1400 Alarms & more than 2500 events

 

.

Additional Info

  • Development Platform: Custom SCADA system
  • Year: 2001
  • Sector: Public Sector
  • Client Operating System: Windows NT
  • Server Operating system: Windows NT Server
  • Computer Languages used: Delphi
  • Database used: FireBird
back to top