Menu
Bucharest wastewater treatment plant (B.W.T.P.)

Bucharest wastewater treatment plant (B.W.T.P.)

Featured

Municipiul Bucureşti. Apa Nova Bucureşti

  • Dual redundant Fiber optic ring networking infrastructure
  • Dual redundant System servers
  • Remote system management and maintenance via VPN
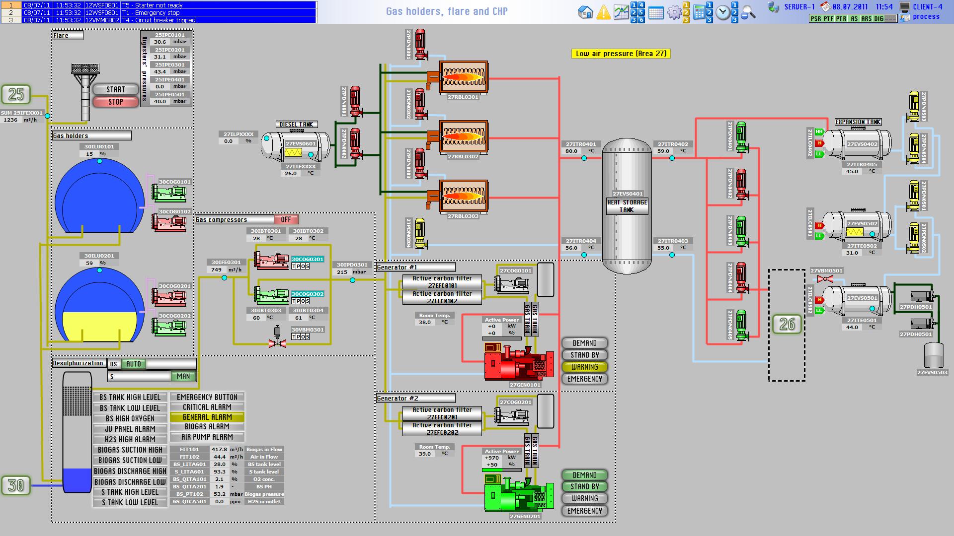
  • Monitoring and control of the whole plant
  • Alarms & Events management
  • Data logging and reporting
  • Object based design
  • Standardized interface throughout the project
  • PLC communications with ProfiNet networks
  • PC communications through TCP/IP network
  • 3 Siemens® S7-400 PLCs
  • 8 monitoring PCs
  • 14 field deployed touch panels

 

.

Additional Info

  • Development Platform: Siemens WinCC
  • Year: 2010
  • Sector: Public Sector
  • Client Operating System: Windows XP
  • Server Operating system: Windows 2003 Server
  • Computer Languages used: ANSI C
  • Database used: SQL Server
back to top