Menu
Athens Wastewater Treatment Plant (A.W.T.P.)

Athens Wastewater Treatment Plant (A.W.T.P.)

Athens Water Supply and Sewerage Company (EYDAP SA)

 

The biggest wastewater processing plant in Greece, to date.

The biggest wastewater processing plant in Europe, at the date of building.

  • Dual redundant Fiber optic ring networking infrastructure
  • Dual redundant System servers
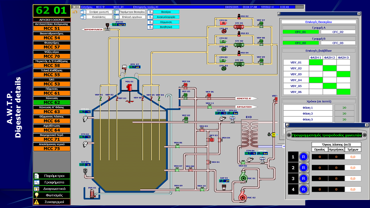
  • Monitoring and control of the whole plant
  • Alarms & Events management
  • Data logging and reporting
  • Custom software for periodic statistics generation
  • Object based design
  • Standardized interface throughout the project
  • PLC communications with ProfiNet networks
  • PC communications through TCP/IP network
  • 34 Siemens® S7-300 PLCs
  • 10 monitoring PCs
  • 35 field deployed touch panels
  • 722 motors
  • 451 analog valves
  • 731 digital valves
  • 12 pinch valves
  • 1059 instruments
  • 7600 alarms
  • 448 procedures
  • 137 PID controllers

Additional Info

  • Development Platform: Siemens WinCC
  • Year: 2003
  • Sector: Public Sector
  • Client Operating System: Windows 2000
  • Server Operating system: Windows 2000 Server
  • Computer Languages used: ANSI C, Delphi
  • Database used: FireBird, SQL Server
back to top